Enterprise Banking Governance, Risk & Compliance Platform
AI-powered compliance automation across Capital & Risk Analytics, IFRS 9, AML/CFT, and ESG monitoring everything, automating the tedious, predicting the risks you haven't seen yet.
End the spreadsheet era for banking. Purpose-built for financial institutions seeking comprehensive governance, risk, and compliance management.
Deploy in hours. Get 70% of your time back. Give your board the clarity they've been asking for.

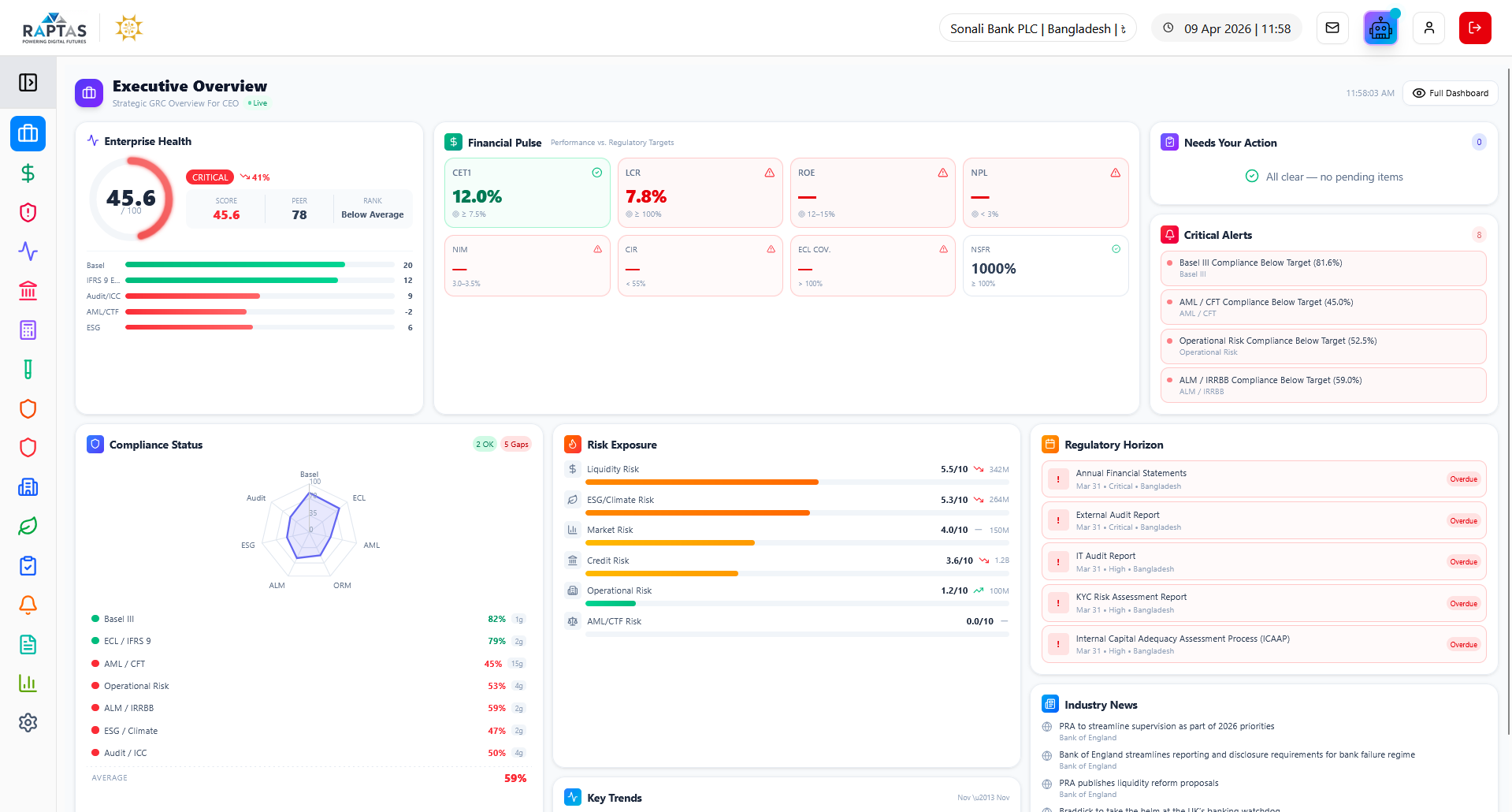
Executive Overview
GRC Sphere platform is organized into three pillars – Risk Management, Compliance and Governance. Each module has all the core functions of risk, compliance and governance.
Brings together high-impact KPIs, risk posture, and strategic execution into a single live view for CXOs. Helps leadership monitor capital, liquidity, compliance, and performance with clarity and control.
Key Capabilities
Real-time organizational health score with CET1, Tier 1, Total Capital ratios, LCR, NSFR tracking and 60-second data refresh
Strategic capital allocation by pillar with budget distribution, deployment tracking, ROI targets, and initiatives pipeline monitoring
Enterprise risk scoring across credit, market, operational, liquidity, compliance, reputational with real-time alert monitoring and severity prioritization
Comprehensive risk intelligence and benchmarking suite for capital, liquidity, compliance, and peer comparison across global regulatory frameworks with real-time insights and predictive analytics.
Key Capabilities
Real-time portfolio monitoring with AI-powered credit scoring, 30-day risk forecasting, automated breach detection, VaR, CVaR, and Sharpe ratio calculations
Basel III capital adequacy tracking with CET1, Tier 1, Total Capital, Leverage Ratio, RWA analysis, buffer management, and capital optimization
LCR/NSFR calculation with HQLA composition, 30-day cash flow projections, intraday liquidity monitoring, and G-SIB systemic importance mapping with benchmark gap analysis
Comprehensive compliance suite covering capital adequacy, liquidity, leverage, stress testing, and regulatory reporting with Basel IV output floor analysis and standardized approach implementation tracking.
Key Capabilities
Consolidated compliance overview with capital ratios, liquidity metrics, leverage analysis, Basel IV output floor impact, and real-time regulatory tracking
Capital structure breakdown with CET1, Tier 1, Total Capital, conservation buffers, systemic risk buffers, and Basel IV enhanced SA analysis
Portfolio data management with CBS integration, customers/exposures workflow, automated RWA calculations, and Basel IV risk distribution across credit, market, operational
Enterprise-grade expected credit loss assessment framework with ML-powered predictions, multi-country regulatory alignment, and comprehensive governance—delivering auditable, mathematically-validated provisions across all portfolio segments.
Key Capabilities
End-to-end assessment with multi-indicator SICR engine combining 22 behavioural/financial/macro triggers, scenario-based recovery modeling, DPD trend analytics, NRV collateral assessment with forced sale haircuts, and automated compliance validation
Real-time ECL calculations with automated stage 1/2/3 classification, model-driven PD×LGD×EAD provisioning, Model Studio with calibration workflows, parametric calculation engine supporting portfolio/single-loan modes, and AUC/Gini performance metrics
Multi-level declassification approval routing across branch/HO/MD/CEO/board, country-specific compliance supporting dual IFRS 9 and local regulatory standards, mathematical engine with stage-specific calculations, and complete audit trail
70+ stress models simulating adverse scenarios across capital, liquidity, and credit risk to assess resilience, regulatory readiness, and portfolio vulnerabilities with configurable parameters and real-time compliance validation.
Key Capabilities
Comprehensive KPI monitoring with quick-action scenario execution, configurable GDP/inflation/unemployment/interest rates/credit growth parameters, and historical calibration
Sector exposure analysis with credit rating migration modeling, concentration risk assessment, Herfindahl Index calculations, and real-time portfolio comparison modes
3-year capital ratio projections under baseline/adverse/severe scenarios with CET1, Tier 1, Total Capital tracking, LCR/NSFR stress testing, and regulatory submissions with 94% on-time performance
Real-time surveillance and compliance suite for anti-money laundering and counter-terrorism financing with unified command center for alerts, STRs, sanctions, and transaction intelligence featuring 82-factor risk engine and ML-driven pattern detection.
Key Capabilities
Unified command center with real-time STRs, sanctions hits, suspicious activity breakdown, 82-factor risk engine across 8 categories with ML calibration, and KYC compliance monitoring
Real-time screening against OFAC, UN, EU, UK, Bangladesh Bank, FATF sanctions with PEP database, adverse media monitoring, and automated match detection
Force-directed graph visualization with entity relationships, auto-clustering by risk similarity, geospatial analysis, 2-hop transaction mapping, and case workflow from investigation through STR filing
.png)
Comprehensive operational risk management module for identifying, assessing, monitoring, and mitigating operational risks across the organization with risk event tracking, KRI monitoring, loss data collection, and scenario analysis.
Key Capabilities
Risk event capture and categorization with Basel loss event types, root cause analysis, impact assessment, and corrective action tracking across business lines
Key Risk Indicator (KRI) dashboard with threshold monitoring, trend analysis, early warning alerts, and automated escalation for breach events
Scenario analysis and stress testing with risk control self-assessment (RCSA), bow-tie analysis, risk appetite monitoring, and regulatory capital calculation for operational risk

Country-specific compliance module for managing jurisdictional regulatory frameworks with centralized hub for central bank regulatory submissions, inspection readiness, CL Forms generation, EDW upload, and CIB reporting workflows.
Key Capabilities
CL Forms repository with pre-configured templates for BRPD, DOS, and inspection forms, submission tracker monitoring due dates, status, and responsible units
EDW upload interface with FTP/SFTP options for scheduling reports/CL Forms directly to central bank, validated dataset push with audit trail and format compliance
CIB reporting with borrower sync, auto-map loan data to CIB format with validation, reporting workflow tracking submission status and error resolution
Turns sustainability into strategy by tracking environmental impact, social inclusion, and governance strength while aligning portfolios with green taxonomies and climate goals—from carbon metrics to SDG contributions.
Key Capabilities
ESG performance scoring with environmental/social/governance pillar calculation, carbon footprint quantification, renewable energy percentage, paperless transaction adoption, and waste reduction metrics
Multi-scope carbon accounting (Scope 1/2/3), sustainable investment tracking with CO2 reduction, green bond value, taxonomy alignment with sector breakdown, and green lending portfolio
Physical and transition climate risk analysis, finance emissions (PCAF), PCAF data quality tracking, 17 UN SDG contribution calculation, and NGFS scenario stress testing
Consolidated internal controls and audit dashboard with risk-based audit plan execution, control effectiveness metrics, finding status, remediation progress, and AI-powered executive insights featuring ML-powered audit universe and workflow automation.
Key Capabilities
Consolidated ICC overview with risk-based audit execution, control effectiveness metrics, compliance score trends, AI-powered executive insights, and critical findings alerts
ML-powered audit universe with risk-based entity rankings, quarterly coverage tracking, centralized findings repository with severity classification, CRUD operations, and status workflow
Visual drag-and-drop workflow designer with real-time SLA monitoring, ICAAP framework with board oversight, CET1 capital tracking, ILAAP dashboard with LCR/NSFR, and 25+ regulatory frameworks
Centralized module for tracking, assessing, and implementing regulatory circulars issued by central banks and financial authorities with circular tracking dashboard, impact assessment engine, and deadline management calendar.
Key Capabilities
Circular tracking dashboard monitoring issuance, deadlines, and status filtered by priority, impact, and category with quantified operational/financial/tech impact scoring
Deadline management calendar tracking overdue, upcoming, and critical tasks with progress visualization, owner assignment, change management workflow automating regulatory implementation steps
Departmental impact mapping identifying affected teams, dependencies, ownership, training needs, compliance risk categorization by AML/ESG/Data Privacy, and policy recommendation engine
Centralized hub for managing regulatory submissions, templates, workflows, and jurisdiction-specific compliance tracking with full audit visibility featuring report catalog, workflow tracking, and configuration management.
Key Capabilities
Overview snapshot providing compliance status summary tracking active reports, compliance rate, upcoming deadlines, jurisdictional scope, and regulatory authority metrics
Report catalog template library for financial, risk, and compliance reports organized by category and priority with quick selection, preview, and categorized browsing
Workflow lifecycle monitoring from preparation to final approval with submission progress tracking, role-based assignment, timestamps, jurisdiction settings, and auto-generation scheduling
AI-powered workflow intelligence module that detects bottlenecks, predicts SLA risks, and optimizes performance across compliance and audit processes using machine learning for high-level performance and compliance visibility.
Key Capabilities
Executive summary highlighting workflow risk score, SLA compliance percentage, anomaly detection count, and ML-driven strategic insights for decision-making
Strategic performance tracking with workflow efficiency metrics, completion rates, delivery trends, and performance distribution visualization across workflow types and priorities
ML-generated critical alerts for SLA breaches and bottlenecks with recommended actions, historical trend analysis, and predictive analytics for performance forecasting
Centralizes control over organizational identity, user access, workflow automation, and system-wide configurations empowering teams to manage branding, assign roles, orchestrate GRC tasks, and configure alerts and integrations.
Key Capabilities
Organization and branding setup configuring legal, tax, and registration details with identity management across system interfaces and operational consistency
User and roles management assigning roles and access by department, tracking login history, user status, access request handling, and secure access control
Workflow automation center orchestrating GRC tasks with routing and audit trail, system configuration for alerts, APIs, monitoring tools, email, SMS, file settings, and risk parameter management
Built for modern financial institutions with enterprise-grade capabilities
Machine learning algorithms for predictive risk assessment, automated regulatory analysis, and intelligent workflow optimization.
Single integrated solution eliminating data silos and providing a 360-degree view of governance, risk, and compliance operations.
Continuous surveillance of transactions, fraud patterns, regulatory compliance, and risk indicators with instant alerting.
Automated report generation, submission tracking, and regulatory update management reducing manual effort by up to 70%.
Enterprise-grade infrastructure supporting multi-jurisdictional operations, unlimited users, and seamless integration with existing systems.
Bank-grade security with role-based access controls, comprehensive audit trails, and compliance with international data protection standards.
Our clients achieve measurable operational excellence
reduction in manual reporting effort
faster regulatory submission times
improvement in risk detection accuracy
increase in board and executive visibility
Built by banking and risk management professionals with decades of combined experience in financial institutions, regulatory compliance, and enterprise software development.
Continuous platform evolution with quarterly feature releases, incorporating the latest regulatory requirements, AI/ML capabilities, and industry best practices.
We view our clients as long-term partners, providing dedicated support, proactive guidance, and customization to ensure your GRC operations remain effective and efficient.
Our clients report 70% reduction in manual reporting effort, 85% faster regulatory submissions, 40% improved risk detection, and 90% increased board visibility.
GRC Sphere is purpose-built for financial institutions — delivering enterprise-grade governance, risk, and compliance automation across the financial services sector.
Everything you need to know about GRC Sphere.
Contact us today for a personalized demonstration and discover how GRC Sphere can transform your compliance operations.